
RTX™ 4090 — не новинка, но одна из самых сбалансированных карт по цене и производительности. Под катом — не просто обзор железа. Показываем, как 4090 раскрывается в задачах 3D и рендеринга, включая специфичный, но показательный кейс по headless-визуализации с трассировкой лучей и сборкой видео через FFmpeg.

Аренда GPU в облаке.
10+ моделей GPU от 29 ₽/час.
Почему RTX™ 4090 — один из лучших вариантов в 2025
С выходом GeForce® RTX™ 50 серии от NVIDIA, казалось бы, интерес к предыдущим поколениям должен был пойти на спад. Однако на практике все выглядит чуть иначе: как часто бывает, новое поколение подчеркнуло сильные стороны старого. Несомненно, карты нового поколения более производительны, но нужно время на «нормализацию» их стоимости. В то же время цена RTX™ 4090 постепенно снижается с выходом 50 серии, что делает карту одним из лучших вариантов по соотношению цена/производительность.
RTX™ 4090 — по-прежнему одна из самых мощных пользовательских видеокарт. В ряде прикладных задач (в том числе в ML, 3D и вычислениях) ее производительность близка к флагманам 50-й серии, особенно если сравнивать не в «теоретических» FLOPS, а в рабочих сценариях. Да, Blackwell обещает прирост, но часто он ограничен 10–20%, а в некоторых задачах разница сводится к нюансам.
Пока новые модели осваивают рынок, 4090 предлагает проверенную производительность, стабильные драйверы и оптимизированную работу с ПО. А снижение цен делают ее еще более привлекательной для многих задач.

Что это за карта и при чем здесь первый программист
GeForce® RTX™ 4090 — пользовательская видеокарта компании NVIDIA на базе микроархитектуры Ada Lovelace. Это преемница архитектуры Ampere, представленной в RTX™ 30-й серии. Видеокарту выпустили осенью 2022 года как флагман в линейке GeForce® 40.
В основе 4090 — техпроцесс TSMC 4N (5 нм), который заметно эффективнее 8-нм решений Samsung и TSMC N7, которые использовали в Ampere. Это позволило увеличить плотность транзисторов и снизить энергопотребление при сохранении высокой тактовой частоты.
Почему Ada Lovelace?
Архитектуру назвали в честь Ады Лавлейс — английской изобретательницы и писательницы-инженера, которую часто называют первым программистом в истории. В 1840-х годах она разработала алгоритмы и документацию для аналитической машины Бэббиджа и впервые ввела понятия цикла и рабочих ячеек.
RTX™ 4090 демонстрирует прирост производительности до двух раз по сравнению с топовыми картами предыдущего поколения в задачах рендеринга, 3D-моделирования и работы с ИИ.
Основные особенности карты
- Tensor-ядра четвертого поколения с поддержкой DLSS 3.
- Ядра трассировки лучей третьего поколения.
- Новые потоковые мультипроцессоры.
- 24 ГБ видеопамяти GDDR6X с пропускной способностью до 1008 ГБ/с.
Где и кому пригодится RTX™ 4090
Профессиональные графические задачи. Благодаря 16 384 ядрам CUDA и высокой пропускной способности памяти, RTX™ 4090 справляется с рендерингом тяжелых 3D-сцен в Autodesk 3ds Max, Maya, Blender и других графических пакетах. Также карта подходит для трассировки лучей в реальном времени, симуляций и анимации.
Работа с видео и постпродакшн. Рендеринг в 4K и 8K, сложная цветокоррекция, работа с эффектами и encoding в реальном времени — с 4090 все это можно выполнить быстрее и стабильнее, чем на большинстве карт из пользовательского сегмента.
Исследования искусственного интеллекта и машинного обучения. На борту видеокарты 512 тензорных ядер и 24 ГБ памяти, так что она подходит для запуска diffusion-моделей — например, Stable Diffusion, работы с LLM и даже начального обучения моделей. В ряде сценариев она может заменить и базовые профессиональные/серверные решения вроде A5000.
Научные и инженерные вычисления. Карту применяют в высокопроизводительных вычислениях — от биоинформатики до финансовых симуляций и моделирования физических процессов — например, прогноза климата.
Вкратце рассмотрим целевую аудиторию видеокарты.
- 3D-художники, аниматоры, визуализаторы — для рендеринга, симуляций и генерации сложных сцен.
- ML/AI-разработчики — для разработки и инференса моделей.
- Стримеры и контент-мейкеры — для монтажа, трансляции и обработки видео в 4K- и 8K-разрешении.
- Геймеры — карта продолжает справляться с требовательными играми и демонстрирует хорошие результаты в игровых бенчмарках (если вы, конечно, не планируете окунуться в 8K-гейминг).
Производительность 4090
Синтетические тесты
GeekBench Compute
4090 показывает мощную вычислительную производительность в задачах с OpenCL и CUDA. Сравним с показателями карты предыдущего поколения:
| Устройство | API | Compute Score |
| GeForce® RTX™ 4090 | OpenCL | 351937 |
| GeForce® RTX™ 3090 | OpenCL | 216871 |
| GeForce® RTX™ 4090 | CUDA | 418033 |
| GeForce® RTX™ 3090 | CUDA | 235858 |
AI-benchmark
Итоги тестов RTX™ 4090 и RTX™ 3090 по инференсу и задачам обучения нейросетей:
| Тест | RTX™ 4090 | RTX™ 3090 |
| Inference Score | 22 677 | 19 302 |
| Training Score | 30 407 | 20 215 |
| Общий AI Score | 53 084 | 39 517 |
RTX™ 4090 заметно опережает 3090, особенно в задачах обучения: прирост около 50% по training score. Это делает карту привлекательной для более широкого круга AI-задач — от генеративных моделей до начального обучения.
Производительность в реальных задачах
ffmpeg benchmark
В тесте с h264_nvenc RTX™ 4090 показала скорость ~192 кадров/с при кодировании 4K-видео длительностью 10 минут 35 секунд. Итоговое время — 1 минута 34 секунды. Это демонстрирует высокую практическую отдачу в рабочих сценариях — особенно при стриминге или пакетной обработке видео.
time ffmpeg -y -i input.mp4 -c:v h264_nvenc -preset fast -rc vbr -b:v 5M -profile:v high -bf 3 -b_ref_mode 2 -temporal-aq 1 -rc-lookahead 20 -vsync 0 output.mp4
...
fps 192
real 1m34.202s
24 часа челлендж. Тест в GPU Burn
Карта прошла 24-часовой стресс-тест без ошибок и троттлинга.

Вкратце рассмотрим температурный режим.
- Температура в простое — около 26 °C.
- При нагрузке на GPU (с результативным охлаждением) — до 74 °C.
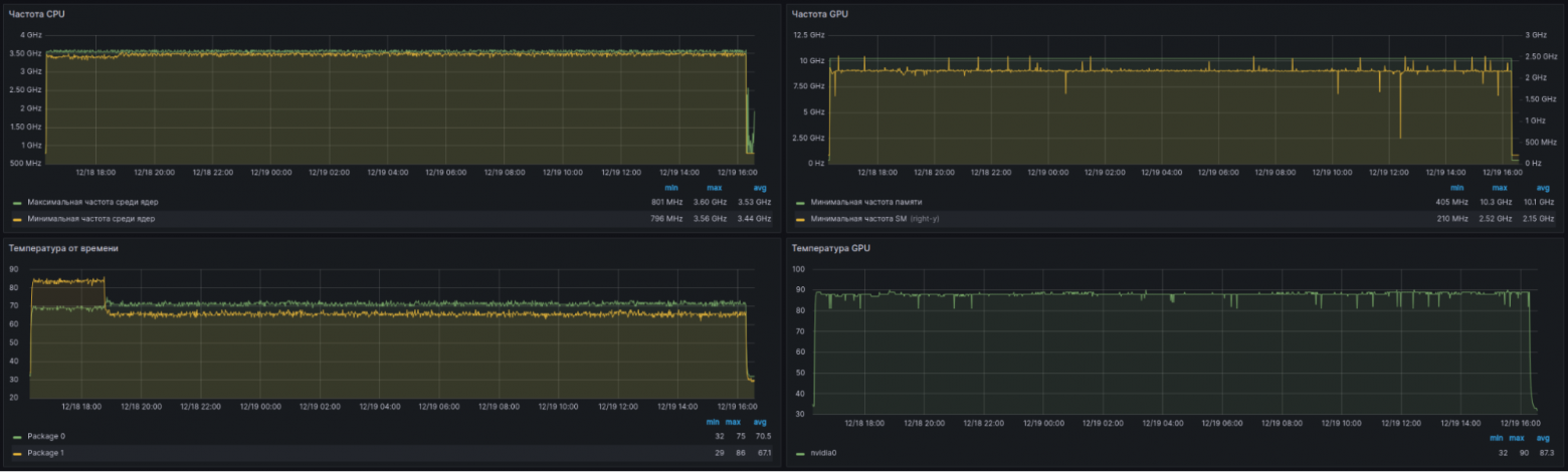
- В 1U-платформе при полной загрузке CPU+GPU — до 90 °C с редкими кратковременными троттлинг-эпизодами (10–20 секунд).
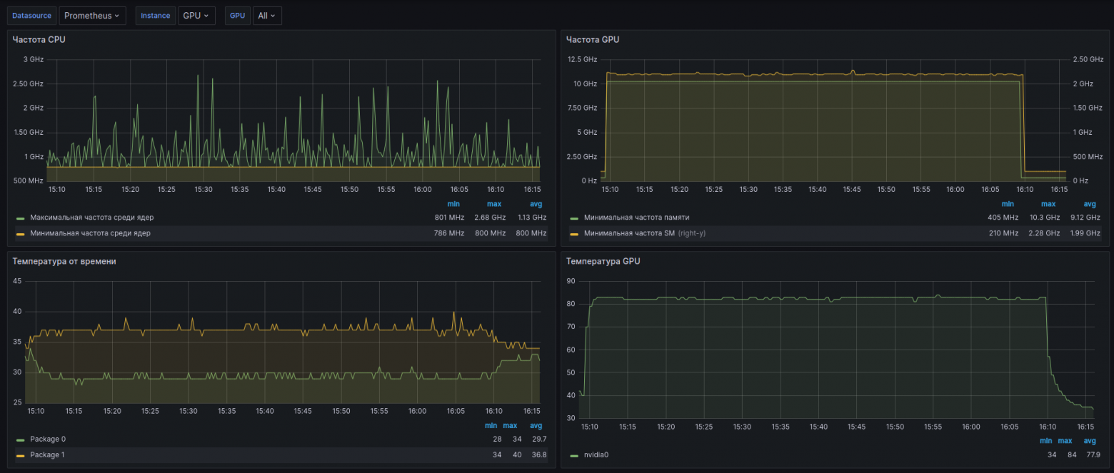
- Если нагружен только GPU, температура в 1U-платформе не превышает 84 °C.

Работа при нагрузке CPU+GPU в серверной платформе 1U.

Работа при нагрузке только GPU в 1U-платформе.
Игровая производительность (4K)
Даже в современных ААА-тайтлах RTX™ 4090 обеспечивает стабильный геймплей с высоким FPS — зачастую в разы выше, чем у карт предыдущих поколений.

Среднее значение FPS для подборки игр — от Counter-Strike 2 до Black Myth Wukong. Источник.
ML/AI-тесты

Сравним результаты RTX™ 4090 с RTX™ 2080 Ti. Несмотря на близкие показатели в генерации токенов, преимущество карты 40 серии в image-based задачах заметно выше.

Живой кейс: рендеринг анимаций на удаленном сервере
Рассмотрим живой кейс рендеринга многомерных фигур — с реальной нагрузкой на RTX™ 4090, трассировкой лучей и финальной сборкой видео на облачном сервере. В нем рассчитываются пересечения N-мерных объектов с трехмерным пространством, визуализируемые во фрагментном шейдере. Изображение выводится через WebGL в Canvas, а приложение запускается в оболочке Electron.js — это позволяет работать как локально, так и на Windows-сервере без изменения кода.
Почему Electron? Он позволяет запускать WebGL-приложение как на локальной машине, так и на сервере с Windows. В headless-браузерах бывают проблемы с графикой, а в Electron — значительно меньше ограничений. Плюс можно заранее просматривать упрощенные версии анимаций локально, а финальный рендер запускать на сервере.
Подробнее с кейсом можно ознакомиться на YouTube-канале Onigiri.

Пример рендера: трехмерное сечение шестимерного аналога тора (бублика) с трассировкой лучей.
Почему RTX™ 4090
Для рендеринга детализированных анимаций важна высокая производительность видеокарты в стандартном 32-битном формате FP32. При этом в отличие от ML-задач, объем VRAM не критичен. RTX™ 4090 — оптимальное сочетание производительности и стоимости. Старшие карты предыдущих поколений уступают ей в трассировке лучей и стабильности под полной нагрузкой.
Важно: при использовании RTX™ 4090 на сервере с Windows советуем обновить драйверы через Nvidia App — иначе Chromium может не активировать графическое ускорение.
Соберем конфигурацию с RTX™ 4090 в панели управления.
1. В разделе Продукты перейдем во вкладку Облачные серверы и нажмем Создать сервер.


2. На странице конфигурирования сервера выберем источник — Windows с настройками для работы с GPU (GPU optimized).

3. В поле Конфигурация выберем Фиксированная и найдем подходящую GPU. Для поиска подходящего сегмента пула, в котором есть нужная карта, воспользуемся функцией Модели GPU по регионам. Ниже для примера выбрали 4090 — видим, что она доступна в пуле ru-7b.

4. Для поиска подходящей карты можно воспользоваться фильтрами — например, ML Inference, HPC, или, как в нашем случае, 3D Render. Остальные параметры — под задачи проекта. Пока оставим значения по умолчанию, ознакомимся с ценой в соответствующем поле и нажмем Создать сервер.

5. Переходим во вкладку Серверы и проверяем, что новый сервер перешел в состояние ACTIVE. Можем приступать к работе.
6. Для корректного функционирования Electron достаточно установить Node.js. Так как используем сервер с Windows, переходим на официальный сайт Node.js и скачиваем платформу оттуда, а свое приложение переносим в виде исполняемого файла.
Сохранение кадров
На WebGL и рендеринге останавливаться не будем. Однако важно отметить, что графика в WebGL отображается через Canvas, откуда можно сохранять изображения через Node.js. Вот простой пример функции:
function saveImage(canvas, fileName) {
const url = canvas.toDataURL('image/png');
const base64Data = url.replace(/^data:image/png;base64,/, '');
fs.writeFile('./img/' + fileName + '.png', base64Data, 'base64', error => {
if (error) console.error(`Error saving ${fileName}:`, error);
else console.log(`${fileName} saved`);
});
}
Но как получить результаты? Первый и самый простой способ перенести полученные анимации — скопировать все картинки из нужной папки на сервере. Однако изображения для десятисекундной анимации занимают в среднем 1 ГБ, а объем данных растет слишком быстро. Также можно упаковывать их в архивы или использовать формат JPG вместо PNG (при небольшой потере качества). Но есть способ эффективнее — передавать изображения напрямую в видеопоток с помощью FFmpeg.
Сборка видео на лету через FFmpeg
Установим FFmpeg — набор библиотек для работы с видео. Часто FFmpeg применяют для склейки сохраненных изображений в видео, но мы пойдем дальше: передадим кадры из программы напрямую, без записи на диск. Перед рендером создадим дочерний процесс FFmpeg, чтобы начать сборку видео по кадрам:
function startVideo(fileName) {
const ffmpegArgs = [
'-y',
'-f', 'image2pipe',
'-pix_fmt', 'rgba',
'-s', `${width}x${height}`,
'-r', '30000/1001',
'-i', '-',
'-vcodec', 'libx264',
'-preset', 'medium',
'-crf:v', '18',
`./vid/${fileName}.mp4`,
];
ffmpeg = spawn('ffmpeg', ffmpegArgs);
ffmpeg.stdout.on('data', (data) => {
console.log(`FFmpeg stdout: ${data}`);
});
ffmpeg.stderr.on('data', (data) => {
console.error(`FFmpeg stderr: ${data}`);
});
ffmpeg.on('close', (code) => {
console.log(`FFmpeg process exited with code ${code}`);
});
}
Вместо функции saveImage() используем функцию отправки кадра напрямую в видео:
function saveFrame(canvas) {
const data = canvas.toDataURL('image/png').replace(/^data:image/png;base64,/, '');
ffmpeg.stdin.write(Buffer.from(data, 'base64'));
}
В конце останавливаем FFmpeg:
function stopVideo() {
ffmpeg.stdin.end();
}
Интеграция FFmpeg из Node.js позволяет не только автоматизировать сборку кадров в видео, но и сильно уменьшить объем передаваемых данных. Готовые видеофайлы даже в высоком качестве занимают примерно в 100 раз меньше места, чем набор изображений.
Описанный подход универсален: вы можете как собирать «презентации» из картинок, так и эксперементировать с высоконагруженным рендером с трассировкой лучей и реалистичными эффектами.
Интеграция FFmpeg в пайплайн рендеринга избавляет от необходимости хранить промежуточные файлы, экономит дисковое пространство и позволяет сконцентрироваться на творческих и технических процессах. Теперь можно не отвлекаться на управление файлами и оптимизацию передачи данных.
Заключение
Связка Electron + WebGL + FFmpeg позволяет перенести GPU-рендеринг на облачный сервер без изменений в коде, но с выигрышем в скорости и качестве. RTX™ 4090 обеспечивает стабильную работу при полной нагрузке, отличную производительность в трассировке лучей и высокую кадровую частоту даже при детализированных сценах.
Прямая передача кадров из Canvas в видеопоток FFmpeg устраняет узкие места хранения и передачи данных. Это делает пайплайн гибким, масштабируемым и удобным для автоматизации.
RTX™ 4090 — надежный инструмент для визуализации, симуляций, анимации и ML-задач. В Selectel доступны готовые серверы с 4090 и многими другими картами — для быстрого старта и масштабных проектов.
Автор: DimDimDimDimDim


